Explore our product Ecosystem
Powering Your Business
0

Overview

Server Monitoring For WHMCS is an incredibly handy module that enables both you and your clients to oversee server health and service performance. The intuitive interface delivers all crucial data at a glance, so you can instantly understand the status of your infrastructure.

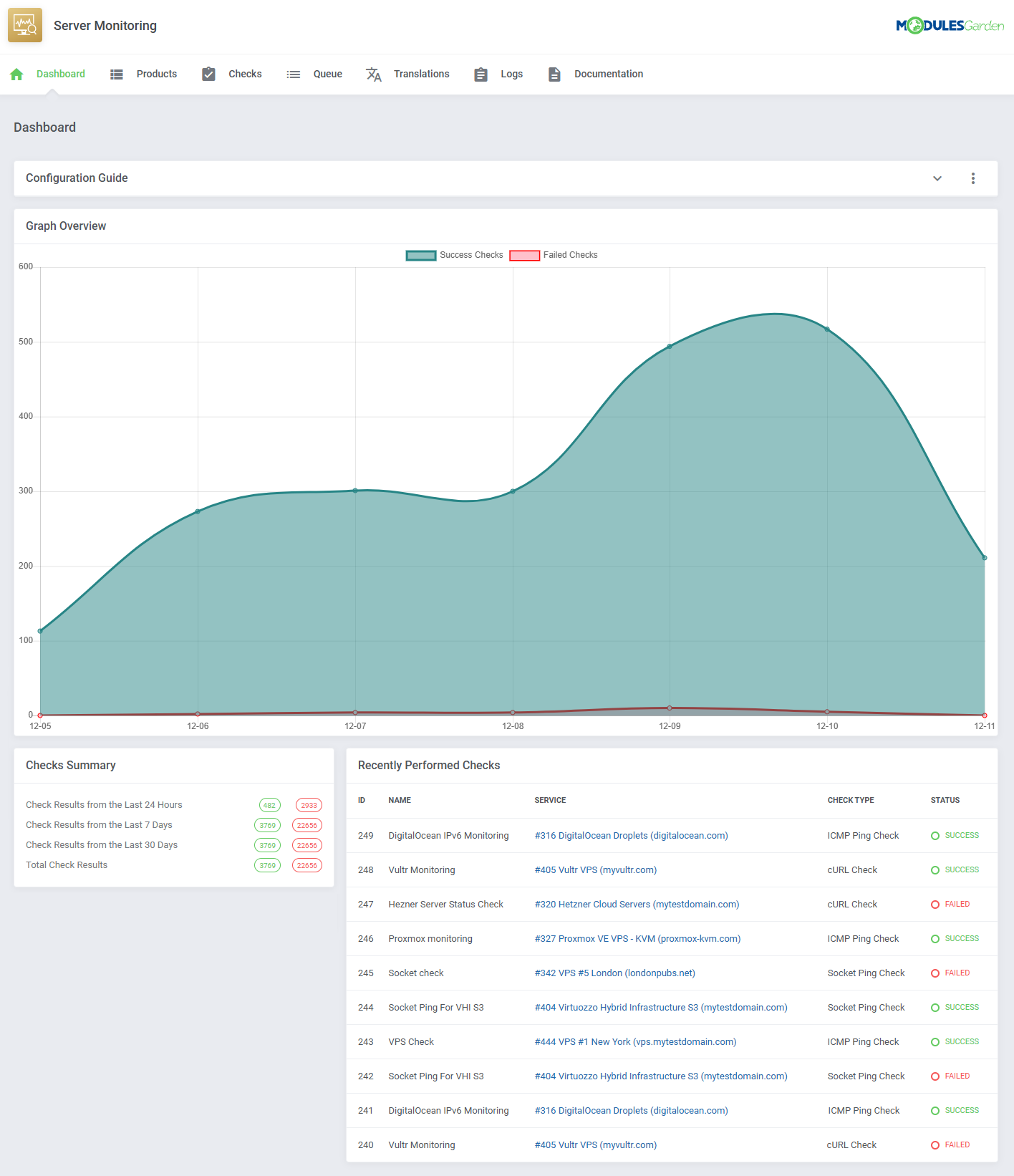
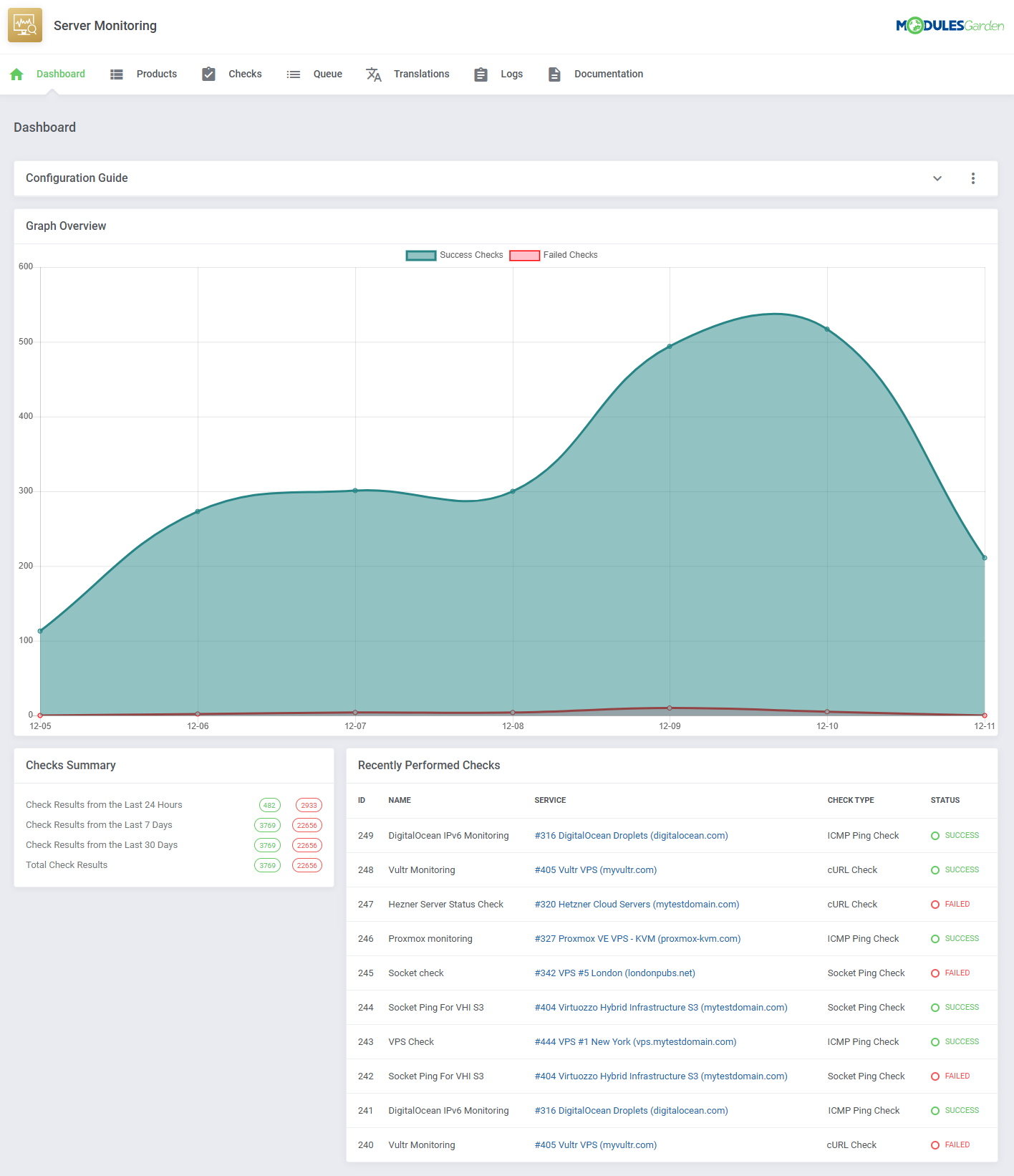
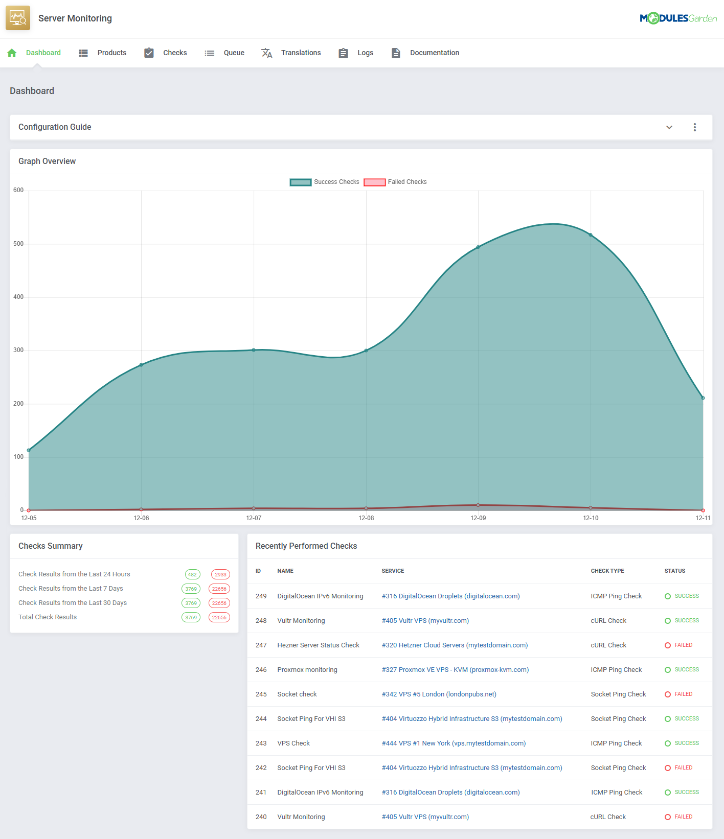
The module allows executing different types of checks to verify the availability of network devices as well as website responsiveness. Its unique edge comes from the ability to centralize the monitoring of diverse servers, such as Proxmox, DigitalOcean, Hetzner, Vultr, or SolusVM. Whether you are managing VPS or dedicated servers across multiple providers, this tool offers a clear overview with summaries and graph-based statistics on a single, unified dashboard.

With your admin privileges, you have complete freedom in managing available features. This includes deciding which services provide access to monitoring tools and whether to charge extra, regulating check frequency, and letting clients select a desired number of checks as part of their purchase. To complement these controls, customizable emails ensure that neither you nor your users ever miss any critical update. By integrating with SMS Center For WHMCS, the module expands its reach, enabling customers to receive details via SMS as well. From reporting service failures to confirming recoveries, automated notifications keep everyone informed, reducing downtime surprises and building up customer confidence.

Choose Server Monitoring For WHMCS as your everyday tool to keep your system in top shape without the need for constant manual checks. Order the module now to equip your clients with transparent, real-time insights, and stay in control without sacrificing other priorities!

Features

  • Addon Module

    • Monitor Services Health Status From Client And Admin Areas
    • View Dashboard Statistics:
      • Graph Overview
      • Checks Summaries
      • Recently Performed Checks
    • Configure Available Services For Clients To Monitor:
      • Select Product
      • Set Minimum Number Of Failures Triggering Notification
      • Set Maximum Number Of Checks For Clients
      • Set Minimum Interval Between Checks
      • Set Notifications Delay Before Next One Is Sent
      • Select Check Types Available For Clients:
        • cURL Check
        • ICMP Ping Check
        • Port Connection
        • Socket Ping Check
      • Allow Clients To Use Custom IP Address For Checks
      • Select Available Notification Types For Client:
        • For Failed Checks:
        • For Service Recovery:
    • Configure Services Monitoring Checks:
      • Specify Check Name And Status
      • Set Check Verification Interval
      • Set Failure Count To Trigger Notification
      • Set Notifications Delay
      • Select Monitored Service
      • Select Type Of Performed Check
        • cURL Check:
          • Specify Request URL
          • Specify Response Code
        • ICMP Ping Check:
          • Select Assigned Or Specify Custom IP Address
        • Port Connection Check:
          • Select Assigned Or Specify Custom IP Address
          • Specify Port
        • Socket Ping Check:
          • Select Assigned Or Specify Custom IP Address
      • Select Notification Type:
        • Email Notification:
          • Select Email Template For Failed Checks
          • Select Email Template For Service Recovery
          • Select Notification Recipients
        • SMS Notification (Requires SMS Center For WHMCS Integration):
          • Select Message Template For Failed Checks
          • Select Message Template For Service Recovery
          • Select Administrator For API Execution
          • Select Or Provide Notification Recipients Numbers
        • Other Types Coming Soon
      • View Check Logs, Response Messages And Status
    • View Queue Of Pending, Failed And Finished Checks
    • Customize Module Language Files With "Translations" Tool
    • View And Manage Module Logs
    • View Overview Graph Of Success And Failed Checks On Service View
    • Create Configurable Options For Any Service To Sell Monitoring Functionality
  • Client Area

    • Create Monitoring Checks For Allowed Services Within Specified Limits:
      • Specify Check Name
      • Set Check Status
      • Set Check Verification Interval
      • Set Failure Count For Notification
      • Set Notification Delay
      • Select Type Of Performed Check
      • Select Notification Type
    • View Logs Of Monitored Check Results
    • View Overview Graph Of Success And Failed Checks
    • Receive Notifications Of Failed And Recovered Services:
    • Enable Service Monitoring Via Configurable Options
  • Configurable Options

    • Toggle Server Monitoring
    • Set Server Monitoring Check Limit
  • General Info

    • Integrated With SMS Center For WHMCS - Send SMS Notifications On Failed Checks And Service Recovery
    • Fully Integrated With Lagom WHMCS Client Theme
    • Multi-Language Support With Custom Translations Tool
    • Supports PHP 8.3 Back To PHP 8.2
    • Supports WHMCS Theme "Twenty-One"
    • Supports WHMCS V9.X Back To WHMCS V8.10
    • Requires ionCube Loader V14 Or Later
    • Easy Module Upgrade To Open Source Version
Read More

Changelog

v1.1.6

Released: Jan 21st, 2026
New Feature
  • WHMCS V9.0 support
Removed
  • Support for PHP 8.1 version
Bug Fix
  • Fixed HTTP checks by adding a default User-Agent to prevent requests from being blocked - case #118

v1.1.5

Released: Oct 30th, 2025
Bug Fix
  • Addressed issue where repeated downtime notifications replaced recovery emails after server startup - case #114

v1.1.4

Released: Oct 13th, 2025
Improvement
  • Restored integration with the Proxmox VE VPS & Cloud For WHMCS module for VPS products - case #113

v1.1.3

Released: Jul 24th, 2025
Improvement
  • Added new merge field variables: "$port", "$check_type", "$http_response_code" and "$check_name", for use in SMS and email templates to provide more detailed alert notifications - case #109
Bug Fix
  • Resolved fatal error that might have occurred in the client area service view for products without an assigned provisioning module - case #111

v1.1.2

Released: Apr 23rd, 2025
New Feature
  • WHMCS V8.13 support
  • Support for PHP 8.3 version
Removed
  • Support for WHMCS V8.9 and previous
Bug Fix
  • Eliminated "TypeError" that could occur in the module's Queue when changing the package for an OpenStack Projects product - case #106
  • Other minor code corrections

v1.1.1

Released: Mar 17th, 2025
Changed
  • Requires ionCube Loader V14 or later
  • Email notifications sent to multiple recipients will now use "CC" (carbon copy) instead of "BCC" (blind carbon copy), making recipients visible in the "To" field - case #103
Bug Fix
  • Resolved problem where email notifications sent by the module did not properly apply the WHMCS CSS template - case #103

v1.1.0

Released: Jan 30th, 2025
New Feature
  • Integration with SMS Center For WHMCS module - enable SMS notifications for service failure checks and recoveries
  • Added "Port Connect" check type to verify server IP addresses using a custom port - case #77
  • Added "Notification Delay" option to define a time interval between failure check notifications, reducing the number sent to clients
  • Use "serverMonitoring" and "serverMonitoringCheckLimit" configurable options to provide these functionalities to customers
  • View overview graph in the client area showing success and failed checks per service
Improvement
  • The configuration guide in the "Dashboard" section can be permanently collapsed
  • Use mass actions to delete multiple products and their assigned checks at once
Bug Fix
  • Added missing validation for "Monitored Service" selection when creating a server check
  • Resolved problem with "Incorrect values have been detected. Please check" error that could occur when importing translations
  • Added missing sorting arrows to various tables
  • Other minor code and language corrections

v1.0.0

Released: Dec 11th, 2024
Launch
  • Stable Release
Read More

There are no reviews yet!

Read More

See Also

Advanced Billing For WHMCS Icon
Advanced Billing
$299.95 $213.71/yr
New
WHMCS V9.0

Advanced Billing For WHMCS

Chosen by 846 customers

Extend billing models and customize invoice delivery to charge your clients for actual server resource usage, opened tickets, each hour of product use and more.

$299.95 $213.71/yr
SMS Center For WHMCS Icon
SMS Center
$199.95 $149.96/yr
WHMCS V9.0

SMS Center For WHMCS

Chosen by 711 customers

Send text messages to staff members and clients using over 80 different gateways, create SMS templates, handle mass texting and enable two-factor authentication.

$199.95 $149.96/yr
Report Generator For WHMCS Icon
Report Generator
$179.95 $134.96/yr
WHMCS V9.0

Report Generator For WHMCS

Chosen by 689 customers

Build dynamic reports from any WHMCS data using two inbuilt creators, view more than 40 ready-made reports, automate their creation and pass results to employees.

$179.95 $134.96/yr
Virtuozzo Hybrid Infrastructure S3 For WHMCS Icon
Virtuozzo Hybrid Infrastructure S3
$299.95 $224.96/yr
WHMCS V9.0

Virtuozzo Hybrid Infrastructure S3 For WHMCS

Chosen by 175 customers

Bring the automation into the provisioning of Virtuozzo S3 user accounts and manage the limits of operations, bandwidth and storage usage applicable to each product.

$299.95 $224.96/yr